The Plus Service Inspector Report uses AI (Artificial Intelligence) to predict issues with an account!
Here's where you'll find it!
1) From your Company Dashboard, click on PLUS in the black side bar on the left of the screen, then select, REPORTS:

2) Next, click on SERVICE INSPECTOR which is under the first section of reports called, CHEMICAL REPORTS:

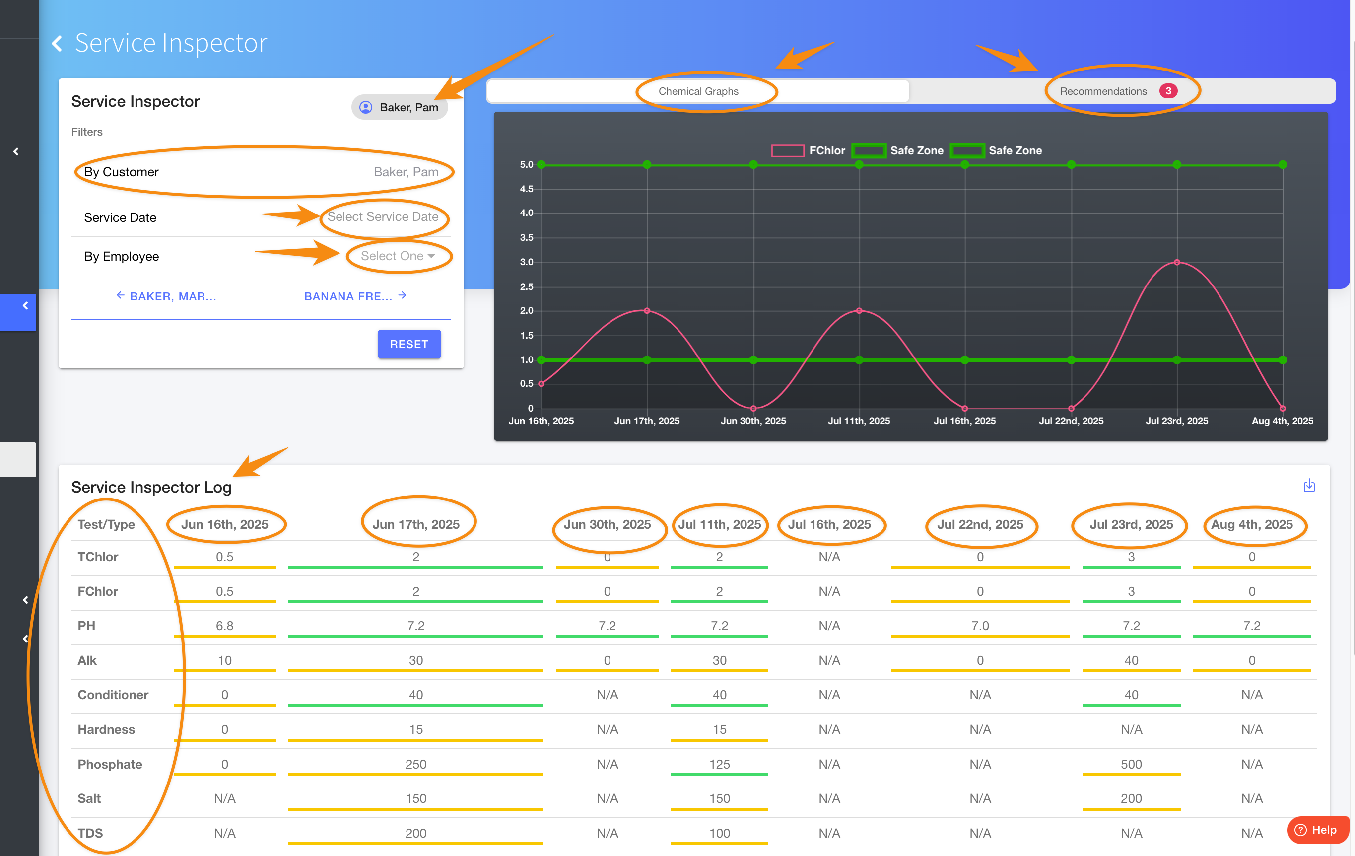
3) The screen will open similar to the one below. Here you can enter a customer's name, as well as search by a specific SERVICE DATE or EMPLOYEE (technician). To the right side of the screen, you can alternate between the CHEMICAL GRAPHS or RECOMMENDATIONS as generated by AI (Artificial Intelligence). The log at the bottom of the screen displays specific chemicals along with the amounts and dates they were used for that customer.

4) Here's a sample of what the RECOMMENDATIONS might look like:

5) You also have export options, by clicking on the arrow as indicated in this image below:
Be sure to check out our other Help Pages and our YouTube Channel with over 100 videos and tutorials!
Here's the link: https://www.youtube.com/@Paythepoolman
If you have any other question or need further assistance you can reach out to our Support Team at support@paythepoolman.com or (951) 234 5166.
Office hours: Mon-Fri 8AM to 4PM EST| 5AM to 1PM PST
Have a nice day!